近日,国内数字化领域第三方调研机构数世咨询正式推出2020年度网络安全成熟度阶梯(完整版)。作为国内首家聚焦漏洞管理及攻防领域的安全厂商,华云安与实力大厂一道强势入围漏洞补丁管理领域,成为典型厂商被行业推荐。

成熟度阶梯中的细分领域,从技术创新度与市场成熟度两大轴向,对各细分领域按照概念市场、新兴市场、发展市场、成熟市场和前沿创新、融合创新、集成创新与迭代创新做出排列,从网络安全技术与产业的历史进展、现实状况和发展趋势等方面,为业界提供有价值的参考。

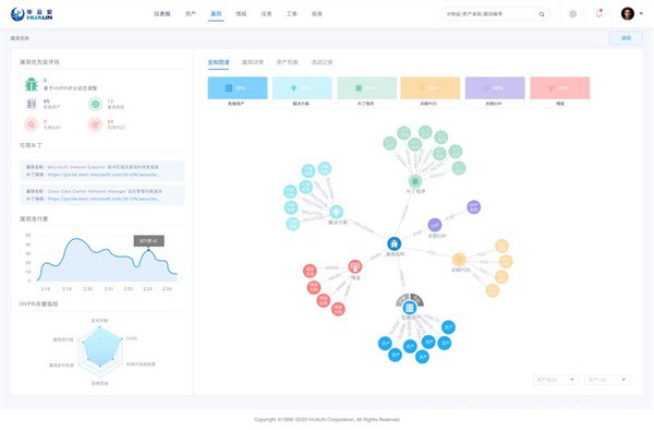
华云安开创性的提出漏洞管理的智能化闭环,实现集漏洞挖掘、检测、分析、修复、情报、态势感知于一体的全生命周期管理, 推出了灵洞威胁与漏洞管理系统,灵刃智能化渗透攻防系统等产品和安全服务。
让智能化漏洞管理成为企业必需品
根据CNCERT发布的《2020年上半年我国互联网网络安全监测数据分析报告》显示,2020年上半年国家信息安全漏洞共享平台(CNVD)收录通用型安全漏洞 11,073 个,同比大幅增长 89.0%。其中,高危漏洞收录数量为 4,280 个(占 38.7%),同比大幅增长 108.3%。2020 年上半年,CNVD 处置涉及政府机构、重要信息系统等网络安全漏洞事件近 1.5 万起。
Gartner指出,在2020年抛开政府目标的攻击行为,总体攻击事件中大多数的攻击均来自于那99%的已知漏洞,而这些漏洞中平均已有6个月的曝光周期甚至更早。Gartner认为,漏洞管理是一切有效安全措施的基础。
灵洞威胁与漏洞管理系统 是华云安基于大数据和知识图谱架构自主构建的一套面向企业客户的新一代漏洞管理系统。该系统可以为企业管理者提供资产和漏洞的相关管理,并能提供对其进行事前预警、事中发现、事后处置功能,贯穿漏洞的整个生命周期管理。

AI赋能,让渗透测试自主进化
Gartner的Barros曾就渗透测试的作用进行了讨论,他认为“自动化渗透测试能够替代简单的渗透测试,执行扫描、利用、循环。今天,渗透测试结合了最新的机器学习技术和大数据的分析能力,将自动化变为现实。自动化渗透测试不仅可以自动执行测试流程,而且还可以连续执行,可以在网络架构发生变化时及时识别安全问题。
灵刃智能化渗透攻防系统 作为一款基于人工智能驱动的网络安全渗透攻防系统,可为用户提供基于黑客视角的自动化渗透能力。实现基于目标环境的智能分析,基于攻击路径的智能决策,基于渗透任务的智能调度。实现从宏观层到微观的全面分析,在攻击者之前找到漏洞并进行修复,帮助用户无感高效地提升抵抗力,实现系统自主进化。

华云安的系列产品助力客户实现生产经营全过程中网络安全风险与威胁的可观测、可分析、可度量、可预测、可修复、可追溯。
华云安
华云安是一家面向网络空间安全领域,专注于漏洞研究、攻防对抗、产品研发、安全服务的高新技术企业。华云安拥有灵洞威胁与漏洞管理系统、灵刃智能化渗透攻防系统等网络安全产品及服务,为政府、金融、能源、教育、医疗等行业,提供集网络安全情报采集分析能力、关键信息基础设施防御能力、网络安全反制能力于一体的新一代自适应网络安全漏洞管理解决方案。华云安致力于为新形势下的网络安全和关键信息基础设施保护作出自身的贡献!
申请创业报道,分享创业好点子。点击此处,共同探讨创业新机遇!
站长资讯网